API Monitoring and Observability
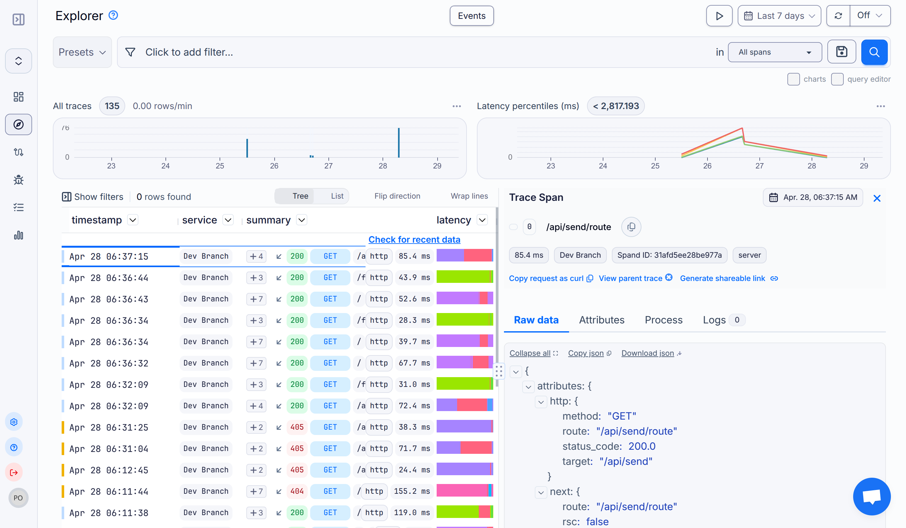
monoscope allows you to track all user requests from your API so you can observe and quickly fix any API or performance issues in real-time. With this, you can track and trace incoming and outgoing requests with enough context about where each request was made from and full details of that request using our rich data visualization graphs and requests query builder.
Some key benefits and popular use cases include the ability to:
- Watch errors, stack traces, performance stats, and other metrics that matter using our API Log Explorer and rich analytics graphs, so you can pinpoint API issues, understand the root cause(s), and fix them in real-time.
- Effortlessly capture the entire request-response chain, allowing you to reproduce complex issues with ease and get to the bottom of them fast.
- Set alerts to track certain requests when they cross certain thresholds and notify relevant members of your team via email or Slack when the alert is triggered.
- Generate a public link for any request or error log in the dashboard and share it with relevant members of your team (like customer support or engineering), so they can easily get on each issue with enough context and reproducible information.
- Identify and fix different kinds of errors or performance issues as they happen or even before they happen, ensuring a seamless user experience, reduced downtimes, happy users, and in turn more revenue.
- And a lot more!






Get Started Now!